前の画像
次の画像
記事へ
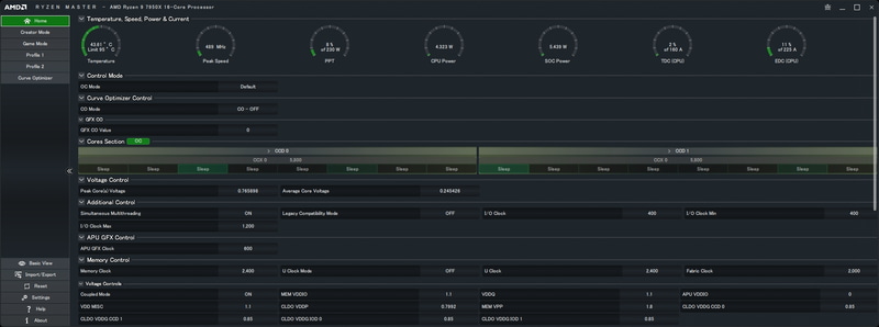
オーバークロック関連の設定ならRyzen Masterから行なうべきだろう
この秋はデスクトップCPU戦争が熱い。AMD、IPCが15%向上したRyzen 7000の概要を発表
2022年5月23日
BIOSTAR製マザーもCPUソケットのピン折れ無償修理に対応
2022年11月9日